Броненосные корабли типа “Дойчланд” - Андрей Александрович Михайлов
Книгу Броненосные корабли типа “Дойчланд” - Андрей Александрович Михайлов читаем онлайн бесплатно и без регистрации! Читать онлайн вы можете не только на компьютере, но и на андроид (Android), iPhone и iPad. Наслаждайтесь!
149 0 17:14, 26-05-2019Книга Броненосные корабли типа “Дойчланд” - Андрей Александрович Михайлов читать онлайн бесплатно без регистрации
Защита башен броней 50-75 мм на английских крейсерах и 1 25 мм на германском линейном корабле оказалась совершенно недостаточной даже против орудий 203-мм калибра.
Случай боя с двух бортов показал всю трудность рассредоточения огня по нескольким целям. Линейный корабль, имея две башни, должен был действовать по трем крейсерам одновременно, чтобы не оставлять их без обстрела. Если бы он до конца действовал всеми тяжелыми орудиями по крейсеру “Exeter”, отстреливаясь от легких крейсеров четырьмя 150-мм орудиями другого борта, то, по всей вероятности, “Exeter” был бы окончательно подбит. Сблизившись с ним, “Шпее” мог бы его уничтожить. Надо сделать вывод, что двух башен с шестью орудиями недостаточно для ведения кораблем стрельбы полноценными залпами через достаточно короткие промежутки времени.
Журнал "Морской сборник”. Февраль 1941 г.

Броненосный корабль “Адмирал граф Шпее” на Спитхедском рейде во время коронации английского короля Георга VI. Май 1937 г.

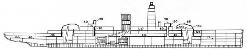
Броненосный корабль “Адмирал граф Шпее”. (Продольный разрез с указанием бронирования)

Камуфляжная окраска броненосного корабля “Адмирал граф Шпее”. 1939 г.
2 декабря 1939 г. “Адмирал граф Шпее” пустил на дно английское судно “Дорик Стар”, а затем, находясь в центральной части Атлантического океана, 7 декабря потопил свою последнюю жертву
“Стреоншел”, лег курсом на запад и направился к Ла-Плате, где его поджидали крейсера Харвуда.
13 декабря в 06 час. 08 мин., через сутки после соединения английских крейсеров, “Аякс” донес, что видит дым на северо-западе. На разведку был послан тяжелый крейсер “Эксетер”. Через 8 минут с него пришло донесение: “Полагаю, что это “карманный линейный корабль”. Так, после долгих поисков англичанам удалось обнаружить “Шпее”.
Первая фаза происшедшего боя продолжалась около полутора часов: с 06 час.14 мин. до 07 час. 40 мин. Крейсера “Аякс” и “Ахиллес”, подойдя с востока, открыли огонь с дистанции 95 кабельтовых. Крейсер “Эксетер” отделился от них и атаковал “карманный линкор” с юга. “Шпее” оказался перед дилеммой: вести огонь из главного калибра по одной цели или одновременно по трем кораблям противника. Сначала командир линкора капитан I ранга Ландсдорф избрал второй метод, но, убедившись, что наибольшую опасность для “Шпее” представляют 203-мм орудия “Эксетера”, он приказал перенести огонь всех своих 280-мм орудий на британский тяжелый крейсер.

Броненосный корабль ‘‘Адмирал граф Шпее”. 1939 г.

“Адмирал граф Шпее” идет в Монтевидео.
Надо сказать, что из-за ошибок службы наблюдения командир рейдера вначале посчитал, что имеет дело с легким крейсером и двумя эсминцами. Когда же ошибка выяснилась, уклоняться от боя было поздно, а уйти от трех крейсеров не так-то просто.
Артиллерийский огонь “Шпее” на протяжении всего боя был точным. “Карманный линкор”, в отличие от английских крейсеров, имел радиолокатор, который, хотя и не был специально артиллерийским, но все же выдавал дистанцию для стрельбы. Вскоре “Эксетер” получил попадания снарядами главного калибра. Одна из его орудийных башен вышла из строя, были повреждены механизмы управления рулем. Командир крейсера переключился на управление из кормового поста, продолжил маневрирование и приказал произвести торпедный залп. Но торпеды прошли мимо цели, а “Эксетер” вновь получил попадания 280-мм снарядами, так что в строю осталась только одна его башня. В 07 час. 30 мин. крейсеру пришлось прекратить бой и отойти на юго-восток для ликвидации повреждений.
Одновременно “Шпее” вел огонь из 152-мм орудий по “Аяксу” и “Ахиллесу”, но попаданий с большого расстояния не добился. Однако дистанция между рейдером и легкими крейсерами быстро сокращалась, и в 06 час. 30 мин. линкор перенес огонь одной из своих башен на них. “Ахиллес” получил небольшое повреждение от тяжелого снаряда, разорвавшегося у ватерлинии, на нем вышла из строя радиостанция управления артиллерийским огнем, в результате чего точность стрельбы заметно снизилась.
В 07 час. 16 мин. “Шпее”, поставив дымовую завесу, круто отвернул на юг с целью вступить в поединок с сильно поврежденным “Эксетером”. Но “Аякс” и “Ахиллес”, разгадав этот маневр, поспешили на помощь тяжелому крейсеру и открыли столь эффективный огонь, что “Шпее” отказался от своей попытки, повернул на северо-запад и вступил в бой с “Аяксом”.
В 07 час. 25 мин. “Аякс” получил первое попадание 280-мм снарядом, в результате которого вышли из строя обе его кормовые башни. В 07 час. 38 мин. последовало второе попадание. В то же время “Шпее” не имел тяжелых повреждений, хотя на его борту уже насчитывалось 36 убитых и 59 раненых.
С выходом из боя “Эксетера” суммарный вес залпа артиллерии двух английских крейсеров лишь несколько превышал вес залпа одной вспомогательной артиллерии “карманного линкора”. Не удивительно, что в 07час. 40 мин. Хартвурд приказал своим кораблям ставить дымовую завесу и отходить на восток, на чем и закончилась первая фаза боя. “Адмирал граф Шпее” не стал преследовать противника, а продолжал двигаться на запад. Поэтому через 6 минут английские крейсера повернули на 180° и двинулись вслед за ним.

“Адмирал граф Шпее” в Монтевидео.
Вторая фаза боя заключалась в том, что английские корабли неотступно шли за “карманным линкором”, приближавшимся к устью Ла-Платы. Если крейсера подходили слишком близко, то “Шпее” производил несколько залпов.
В 23 час. 17 мин. стало ясно, что рейдер намерен войти в порт Монтевидео, и Харвуд приказал прекратить его преследование. Перед англичанами стояла нелегкая задача: не дать ускользнуть немецкому линкору. В их распоряжении находились лишь два легких крейсера, на одном из которых половина орудий была выведена из строя, а ближайший к месту боя английский тяжелый крейсер “Кумберленд” мог подойти к ним не раньше вечера следующего дня.
Но “Шпее” не попытался прорваться в открытое море. Ходовые качества корабля ухудшились, и шансы пересечь Атлантический океан в зимних условиях, не встретившись при этом с противником, были невелики. Бросив якорь у Монтевидео, Лансдорф запросил уругвайское правительство о разрешении на стоянку в течение срока, необходимого для ремонта и восстановления корабля. Но “карманному линкору” разрешили оставаться в Монтевидео не более 72 часов. За это время было трудно сделать что-то существенное.
Прочитали книгу? Предлагаем вам поделится своим впечатлением! Ваш отзыв будет полезен читателям, которые еще только собираются познакомиться с произведением.
Уважаемые читатели, слушатели и просто посетители нашей библиотеки! Просим Вас придерживаться определенных правил при комментировании литературных произведений.
Просьба отказаться от дискриминационных высказываний. Мы защищаем право наших читателей свободно выражать свою точку зрения. Вместе с тем мы не терпим агрессии. На сайте запрещено оставлять комментарий, который содержит унизительные высказывания или призывы к насилию по отношению к отдельным лицам или группам людей на основании их расы, этнического происхождения, вероисповедания, недееспособности, пола, возраста, статуса ветерана, касты или сексуальной ориентации. Просьба отказаться от оскорблений, угроз и запугиваний. Просьба отказаться от нецензурной лексики. Просьба вести себя максимально корректно как по отношению к авторам, так и по отношению к другим читателям и их комментариям.
Надеемся на Ваше понимание и благоразумие. С уважением, администратор My-Books.me.
Оставить комментарий
-
Александра15 январь 09:37
Очень интересная книга! Особенно, если любишь психологию и хочешь понимать себя и других. Обязательно послушаю до конца. Спасибо....
Кригер Борис – Гнев
-
Галина25 май 13:02
Очень уважаю Артема Шейнина, книга замечательная, очень мне близкая по духу.Перечитываю уже второй раз, столько пережитого и не...
Мне повезло вернуться - Артем Шейнин
-
Екатерина11 январь 08:05
Доброе утро. Подскажите пожалуйста как сохранять книги, ставить закладки?...
Подонок - Анастасия Леманн