Линейные корабли типа “Орион”. 1908-1930 гг. - Борис Козлов
Книгу Линейные корабли типа “Орион”. 1908-1930 гг. - Борис Козлов читаем онлайн бесплатно и без регистрации! Читать онлайн вы можете не только на компьютере, но и на андроид (Android), iPhone и iPad. Наслаждайтесь!
216 0 17:03, 26-05-2019Книга Линейные корабли типа “Орион”. 1908-1930 гг. - Борис Козлов читать онлайн бесплатно без регистрации
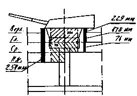
Все орудийные башни главного калибра на линейных кораблях типа "Орион" имели одинаковую конструкцию и бронирование: толщина лобовой плиты и боковых стенок составляла 280 мм, толщина броневых плит, покрывавших крышу башни в передней части 102 мм, в задней части 76 мм, толщина броневого настила пола 76 мм, тыл башни прикрывали броневые плиты толщиной 203 мм.
Бронирование башенных барбетов колебалось от 76-152-178-229 мм до 254 мм в зависимости от места расположения (наименьшее за броневыми поясами и палубами, наибольшее выше верхней палубы).
Носовая надстройка, в которой размещались 102-мм орудия противоминной артиллерии, была защищена спереди 76-мм броневым поясом, между орудиями боковые стенки казематов имели толщину бронирования 76 мм. Крыша и палуба были забронированы 25,4-мм плитами. 102-мм орудия в кормовой надстройке были размещены в открытых установках и имели в качестве защиты только противоосколочные щиты.
Боевая рубка имела бронирование боковых сторон толщиной 280 мм, крыши 76-мм, основание 102 мм. Колпак боевой рубки имел толщину бронирования 102 мм, толщина бронирования стенок коммуникационной трубы составляла 127 мм.
Боевая рубка управления торпедной стрельбой, размещенная на кормовой надстройке, имела 152-мм бронирование стен и 76-мм крыши.
Кожухи дымовых труб имели толщину бронирования 25,4 мм-38 мм выше уровня средней палубы до уровня шельтердечной палубы.
Продольные броневые экраны, защищающие пороховые погреба в носовой и кормовой частях, имели толщину от 25,4 мм-45 мм, в середине корабля 38 мм.
Линейные корабли типа "Орион" (продольные сечения барбетов башен с указанием бронирования)

Башня "Y"

Башня "X"

Башня "О"

Башня "В"

Башня "А"
Слабым местом проекта линейного корабля "Орион" было отсутствие сплошных броневых продольных переборок внутри корпуса.
Главные механизмы. На всех кораблях типа "Орион" энергетическая установка состояла из двух комплектов турбин Парсонса, установленных в трех водонепроницаемых помещениях машинного отделения, разделенных между собой двумя продольными переборками. Длина машинного отделения составляла 20,7 м. Каждый комплект состоял их турбин высокого давления переднего и заднего хода и турбин низкого давления переднего и заднего хода с прямой передачей на четыре гребных вала с трехлопастными винтами, изготовленными из легированной марганцевистой бронзы. Турбины высокого давления, вращающие наружные гребные валы, были установлены побортно в крайних помещениях машинного отделения, турбины низкого давления, вращающие внутренние гребные валы, были установлены в центральном помещении машинного отделения. Винты, установленные на наружных валах, отстояли от винтов, установленных на внутренних валах на 6,5 м. Каждый вал имел значительный вылет из корпуса и поддерживался V-образным стальным литым кронштейном.
В расположенных на кораблях трех котельных отделениях были установлены 18 водотрубных котлов (по шесть котлов в каждом помещении). Длина всех трех котельных отделений была одинаковой и составляла 11,58 м, что в сумме давало 34,74 м. На кораблях стояли котлы типа "Бабкок и Вилькокс", кроме "Монарха" — на нем установили котлы типа "Ярроу". Каждый котел был оборудован тремя форсунками адмиралтейского типа, которые распыляли 136,1 кг нефти за час непосредственно на горящий уголь. При этом, чтобы уменьшить чрезмерное задымление поста управления стрельбой, размещенного на платформе фор-марса, а также снизить температуру его нагрева от раскаленных газов, передняя дымовая труба, расположенная перед фок-мачтой, обслуживала только шесть котлов, в то время как вторая (задняя) дымовая труба обслуживала двенадцать. Суммарная проектная мощность на валах составляла 27000 л.с. и позволяла развить скорость 21 узел . На предварительных ходовых испытаниях при пробеге на мерной миле в Полперро "Орион", с установленными на нем экспериментальными четырехлопастными винтами, показал наихудшую скорость (ниже 20 узлов) по сравнению со скоростью своих однотипных "систершипов", которые развили проектную суммарную мощность на валах 27 000 л.с. и легко достигли скорость 21 узел.

Линейные корабли типа ‘‘Орион". (Сведения о кораблях, опубликованные в английском справочнике "JANE’S FIGHTING SHIPS". 1919)
После окончания первой серии пробегов был проведен тщательный технический осмотр "Ориона", после которого было установлено, что один из валов имел небольшой продольный прогиб, что вкупе с проигрышными в скорости четырехлопастными винтами дало столь низкие результаты. После этого экспериментальные винты сняли, вал заменили и установили проектные трехлопастные винты.
На каждом корабле нормальный запас угля составлял 900 тонн, полный 3300 тонн, запас нефти — 800 тонн. Расход угля в сутки на 10-узловом ходу составлял 122 тонны. Дальность плавания равнялась 4110 милям при скорости 17-18 узлов, максимальная дальность плавания 6730 миль при скорости 10 узлов, когда нефть сжигалась в распыленном состоянии в качестве добавки к углю.
Линейный корабль "Орион". Данные метацентрической высоты и остойчивости.
Результаты на основании экспериментов по кренованию, проводимых 9 сентября 1911 г.
| Водоизмещение, тонн | Осадка, м (средняя) | Метацентрическая высота, м | Максимальная остойчивость | Остойчивость исчезает при: | |
| Вариант "А"* (в полном грузу) | 7,93 | 1,65 | 33,75° | 67,75° | |
| Вариант "В"** (при полном водоизмещении) | — | 9,1 | 1,8 | 34° | 65,5° |
| * Полностью снаряженный + 360 тонн угля в верхних и 540 тонн угля в нижних угольных ямах. | |||||
| ** Полностью снаряженный + 3300 тонн угля + полные нефтяные танки. | |||||
Прочитали книгу? Предлагаем вам поделится своим впечатлением! Ваш отзыв будет полезен читателям, которые еще только собираются познакомиться с произведением.
Уважаемые читатели, слушатели и просто посетители нашей библиотеки! Просим Вас придерживаться определенных правил при комментировании литературных произведений.
Просьба отказаться от дискриминационных высказываний. Мы защищаем право наших читателей свободно выражать свою точку зрения. Вместе с тем мы не терпим агрессии. На сайте запрещено оставлять комментарий, который содержит унизительные высказывания или призывы к насилию по отношению к отдельным лицам или группам людей на основании их расы, этнического происхождения, вероисповедания, недееспособности, пола, возраста, статуса ветерана, касты или сексуальной ориентации. Просьба отказаться от оскорблений, угроз и запугиваний. Просьба отказаться от нецензурной лексики. Просьба вести себя максимально корректно как по отношению к авторам, так и по отношению к другим читателям и их комментариям.
Надеемся на Ваше понимание и благоразумие. С уважением, администратор My-Books.me.
Оставить комментарий
-
Александра15 январь 09:37
Очень интересная книга! Особенно, если любишь психологию и хочешь понимать себя и других. Обязательно послушаю до конца. Спасибо....
Кригер Борис – Гнев
-
Галина25 май 13:02
Очень уважаю Артема Шейнина, книга замечательная, очень мне близкая по духу.Перечитываю уже второй раз, столько пережитого и не...
Мне повезло вернуться - Артем Шейнин
-
Екатерина11 январь 08:05
Доброе утро. Подскажите пожалуйста как сохранять книги, ставить закладки?...
Подонок - Анастасия Леманн